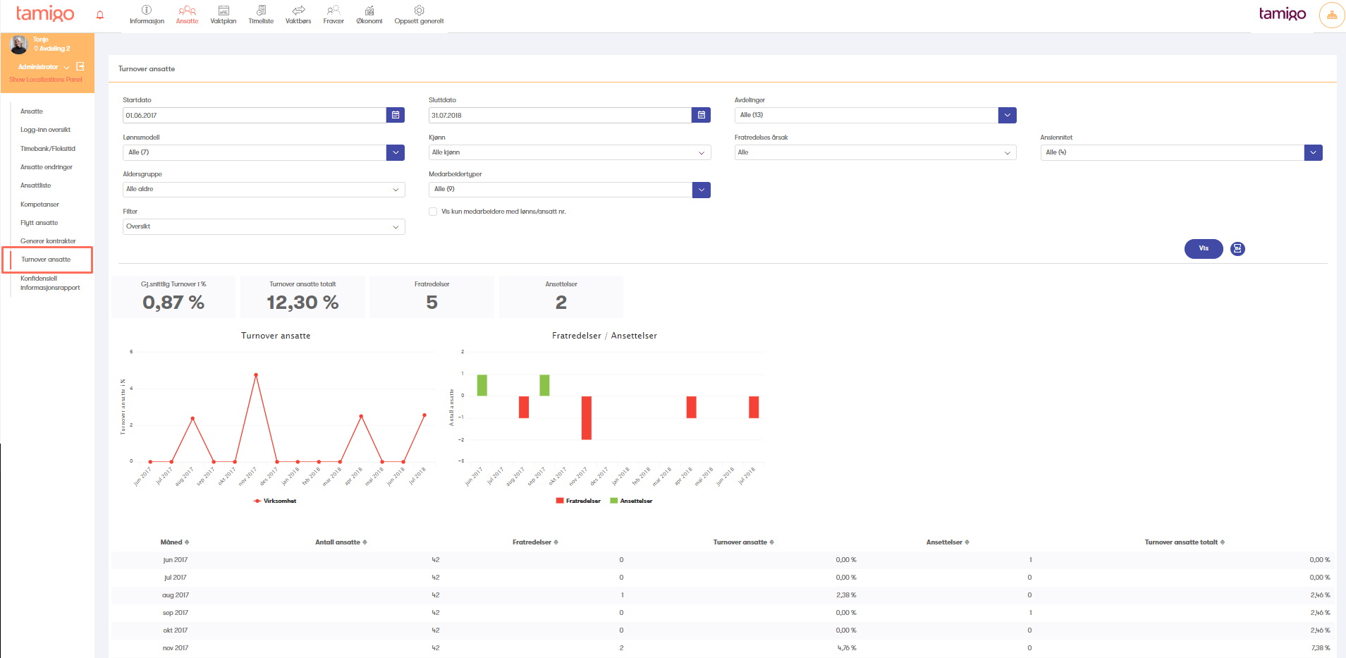
Kanskje ikke ofte man har behov for en Turnover rapport. Men i tamigo kan du hente ut Turnover rapport når du ønsker det, på mindre enn ett minuttet.
Turnover rapporten finne i meny "Ansatte" -> "Turnover ansatte".
Basis innstilling er: Start dato / slutt dato registreres på hver medarbeider.

Øvrige innstillinger:
I Turnover rapporten kan man filtrere, på ytterligere faktorer, for å frem mer detaljert informasjon (se markerte felter over).
- Fødselsdato
- Kjønn (Mann/Kvinne)
- Oppsigelse årsak
Hvordan legge opp oppsigelsesårsak?
Ved å gå til "Oppsett generelt" også velge undermenyen "Årsak til oppsigelse", Her kan dere tilføre årsakene for at en ansatt slutter, ved å trykke på "Tilføre årsak til oppsigelse" og taste inn årsak. (se bilde)

Får å legge til en årsak til oppsigelsen når den ansatte slutter, må man først legge til en sluttdato på den gjeldene. Dette gjøres ved å gå til fanen "Ansatte", trykk så på navnet til medarbeideren som skal slutte, og du vil få opp en ny boks med Medarbeiderdetaljer. Tilføy en sluttdato på medarbeidere som vist på bildet, og du vil da få opp spørsmål om hva som er oppsigelseskårsaken til denne medarbeideren, velg så riktig årsak og avslutt med å Lagre endringene.


NB! Husk å lagre og lukk
